Router ASUS RT-AX56U - interaktivní recenze

Routery, modemy, Wifi AP, switche, kabely, konektory…

Moderátoři: Mods_junior, Mods_senior, HW spec team

Uziv00

Router ASUS RT-AX56U - interaktivní recenze

Příspěvek od Uziv00 »

predek.jpg
predek.jpg (11.62 KiB) Zobrazeno 12666 x
Mám k dispozici další router - ASUS RT-AX56U. A protože ho budu mít k dispozici delší dobu a protože interaktivní recenze jsou oblíbené, udělám interaktivní recenzi i na tento router. Takže se ptejte nač chcete :-)
V krabici dostanete vlastní router, napájecí zdroj, LAN kabel a dokumentaci ve formě rychlého průvodce. Kromě toho i informační leták, na kterém jsou typy AC wifi karet, které by po upgrade ovladačů měly s routerem lépe komunikovat.
Všechny přípojné body a ovládací prvky jsou na zadní straně routeru:
zadní strana
zadní strana
Najdete zde zdrojový konektor, vypínač, WAN a LAN porty, 2x USB port (jeden 3.1 a jeden USB 2.0), tlačítko RESET a WPS. Jsou zde i dvě antény připojené napevno.
Indikace obsazení portů, wifi a provozu obstarává osm bílých LED, světlo je příjemně nevtíravé.
Srdcem routeru je čtyřjádrový procesor, pracující na kmitočtu 1,5GHz a má k dispozici 512 MB RAM. kromě toho je přítomno i 256 MB flash paměti. Více se mi prozatím zjistit nepodařilo.
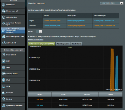
Nastavení routeru je jednoduché, jak už to tak u asusu bývá. Po připojení routeru postačí do prohlížeče zadat router.asus.com a dostanete se do rychlého průvodce, který vás provede základním nastavením. Kladně hodnotím, že jste nejdříve nuceni změnit heslo pro přístup do routeru, poté i heslo pro nastavení přístupu k WiFi. A po proběhnutí nastavení vás už uvítá klasická obrazovka (zde jsem router zatížil přenosem dat, aby bylo něco vidět v grafu):
stav
stav
A nyní je to na vás. Přejete si nějakou funkci otestovat? Chcete s nějakou funkcí seznámit? Klidně se ptejte.
Uživatelský avatar
Ltb
Administrátor
Příspěvky: 6795
Registrován: 28 úno 2003 23:53
Bydliště: Praha západ
Kontaktovat uživatele:

Re: Router ASUS RT-AX56U - interaktivní recenze

Příspěvek od Ltb »

Publikováno :bigups:

Díky moc ITCrowde za další tvoji recenzi routeru 8)
Uziv00

Re: Router ASUS RT-AX56U - interaktivní recenze

Příspěvek od Uziv00 »

----- pokračování -----
probereme si jednotlivé položky a možnosti nastavení:
Hostovaná síť - umožňuje až 6 hostovaných WiFi sítí. Hostovaná síť znamená, že zařízení připojená k této síti mají přístup k internetu, ale už ne k síťovým prostředkům (počítače, tiskárny, sdílení).
Hostovaná síť
Hostovaná síť
AiProtection - chrání vaši síť před průniky, blokuje nebezpečné stránky, rozpozná napadená zařízení v síti. V této položce najdete i rodičovskou kontrolu.
AiProtection
AiProtection
Router má vestavěný antivirový nástroj TrendMicro. Potenciální hrozby vyhodnocuje s TrendMicro databází.
Nastavení ochrany
Nastavení ochrany
Pokud kliknete na tlačítko "vyhledat", zobrazí se tabulka s možnými riziky.
Rizika
Rizika
Pokud ochranu aktivujete, dostanete se i k přehledu případných útoků.
Nebezpečné weby
Nebezpečné weby
IPS
IPS
Napadená zařízení
Napadená zařízení
Rodičovská kontrola umožňuje omezit přístup k určitým internetovým stránkám a časové omezení přístupu k internetu. Stačí zadat MAC adresu určeného zařízení.
Filtr webových stránek
Filtr webových stránek
Časové omezení přístupu k internetu
Časové omezení přístupu k internetu
QoS - přednostní doručování paketů. A kromě toho zde najdeme i omezení šířky pásma.
QoS
QoS
Při adaptivní volbě QoS si můžeme sami nastavit preferovaný druh paketů pouhým seřazením voleb:
Adaptivní QoS
Adaptivní QoS
potřebujeme-li někomu omezit šířku pásma, postačí zadat MAC adresu jeho zařízení a vyplnit max. rychlosti připojení:
Omezení šíře pásma (rychlosti)
Omezení šíře pásma (rychlosti)
Pokud si zapneme webovou historii, pak si můžeme dohledat všechny navštívené weby. Je mimochodem velmi zajímavé, kam všude se prohlížeč připojuje. Většinu z těchto webů jsem vůbec nenavštívil :-)
Historie webových stránek
Historie webových stránek
A poslední, co zde stojí za zmínku je monitor šířky pásma, který ukazuje aktuální rychlost v reálném čase.
Monitor šířky pásma
Monitor šířky pásma
Traffic Analyzer - přehladněgraficky zobrazuje síťový provoz. Lze zvolit jak WAN, tak i WiFi.
Analyzátor provozu
Analyzátor provozu
Zajímá vás něco k tomuto routeru? Klidně se ptejte :-)
xx30
nováček
Příspěvky: 14
Registrován: 24 říj 2020 21:07

Re: Router ASUS RT-AX56U - interaktivní recenze

Příspěvek od xx30 »

Mám stejný router a jsem sním maximálně spokojený. Dokonale mi pokryl 3pokojový byt.
Mám dotaz, neustále se mi odpojuje tiskárna Epson od wifi. Někde jsem četl, že pomůže zadání statické IP adresy. Pokud zapnu poslední položku na ON, znamená to statická IP adresa?
Snímek obrazovky 2020-10-24 211409.jpg
Uziv00

Re: Router ASUS RT-AX56U - interaktivní recenze

Příspěvek od Uziv00 »

Vítej na PC-HELP!
Pokud zapneš ON, tak bude tiskárna dostávat sice pořád stejnou IP adresu, ale vždy si o ni musí požádat DHCP server.
Statickou adresu musíš nastavit na tiskárně. A mimo rozsah DHCP. Dělá se to tak, že na routeru nastavíš rozsah DHCP např. 192.168.1.100-200 a všechny statické IP adresy zadáš v intervalu 192.168.1.2-99. Tak má zařízení IP adresu pevně danou a nemusí o ni žádat.
xx30
nováček
Příspěvky: 14
Registrován: 24 říj 2020 21:07

Re: Router ASUS RT-AX56U - interaktivní recenze

Příspěvek od xx30 »

Omlouvám se, že se znovu zeptám. Takže tohle zatím nestačí, musím ještě zadat rozsah IP adres. Kde se to prosím nastavuje, poradíš mi. Díky.
Ještě k mému problému, ve skutečnosti nevím jestli se tiskárna odpojovala od wifi nebo ne, protože ikona wifi neustále svítí, jako by tiskárna byla připojená. Problém byl v tom, že ji neviděli zařízení na síti. Doma mám 3 x NTB a mobilní telefony, které jsou připojené k wifi. A tyto NTB někdy na tiskárně v pohodě tiskly a někdy hlásily, že je tiskárna offline i když ikona na tiskárně svítila že je připojená. Po restartu routeru se vše připojilo normálně. Jinak tiskárnu mám také kabelem připojenou k pevnému PC a tam tisk přes kabel funguje samozřejmě normálně. Podobný problém mám s jedním NTB který občas hlásí ze je připojen k síti ale bez přístupu k internetu. Po restartu NTB a nebo routeru většinou vše naběhlo.
Router jsem měnil za starý TP link který přestal zcela fungovat a na tomto routeru jsem provedl jen základní nastavení jako uživatel, který tomu až tak moc nerozumí. Zadal jsem jen nové přihlašovací údaje a heslo a název sítí 2,4 a 5 Ghz a hesla. To bylo vše.
Snímek obrazovky 2020-10-25 095318.jpg
Snímek obrazovky 2020-10-25 095953.jpg
Naposledy upravil(a) xx30 dne 25 říj 2020 10:25, celkem upraveno 1 x.
Uziv00

Re: Router ASUS RT-AX56U - interaktivní recenze

Příspěvek od Uziv00 »

Našel jsi to - je to ten druhý obrázek. Jako počáteční zadej třeba 192.168.50.100. A na tiskárně nastav pevnou IP 192.168.50.90.
Maska bude 255.255.255.0 a brána (gateway) 192.168.50.1.
xx30
nováček
Příspěvky: 14
Registrován: 24 říj 2020 21:07

Re: Router ASUS RT-AX56U - interaktivní recenze

Příspěvek od xx30 »

A můžu nastavit pokud už mám teď připojená různá zařízení v rozsahu DHCP 192.168.50.2 - 192.168.50.230 a tiskárna je na 192.168.50.244 aby se ostatní zařízení neodpojila tak, že nechám počáteční 192.168.50.2 a konečný dám 192.168.50.230. A tiskárnu nechám 192.168.50.244 ( ta se neodpojí )? Nic jiného bych napevno nenastavoval než tu tiskárnu.
V podstatě bych změnil jen to jedno číslo Poslední IP adresa rozsahu na 192.168.50.230.
Tyto hodnoty tam mám ty jsem neměnil. "Maska bude 255.255.255.0 a brána (gateway) 192.168.50.1."
Snímek obrazovky 2020-10-25 105717.jpg
Snímek obrazovky 2020-10-25 105857.jpg
Snímek obrazovky 2020-10-25 105605.jpg
Naposledy upravil(a) xx30 dne 25 říj 2020 11:01, celkem upraveno 1 x.
zeus
Elite Level 10.5
Elite Level 10.5
Příspěvky: 11140
Registrován: 16 úno 2012 10:56
Bydliště: Pankrac

Re: Router ASUS RT-AX56U - interaktivní recenze

Příspěvek od zeus »

Ano, i tak je to mozne a bude to mimo rozsah.
Prazaci jo ty se maj, az kdyz si me zavolaj..
Uziv00

Re: Router ASUS RT-AX56U - interaktivní recenze

Příspěvek od Uziv00 »

----- pokračování -----
Použití USB portů - pokud připojíte k routeru flashdisk, můžete nakonfigurovat jak budete k souborům na flashdisku přistupovat.
Využití USB portů
Využití USB portů
Volba AiDisk vás jednosuše provede potřebným nastavením. Vše si ukážeme dále.
Media Server sdílení iTunes pro Apple přístroje, UPnP pro chytré televize. Chytrá TV se na flashdisk připojí pomocí DLNA a můžete přehrávat filmy, či hudbu, popřípadě prohlížet obrázky.
DLNA na TV
DLNA na TV
DSCN22up.jpg (32 KiB) Zobrazeno 11925 x
SAMBA - aneb sdílení v sítích windows - zpřístupní uživatelům síťový přístup k souborům (adresářům) na flasdisku. Pro každého uživatele můžete nastavit práva přístupu tak, jak potřebujete. Nejde tedy jen o "tupé" sdílení, ale o skutečně řízený přístup k souborům.
Samba - nastavení práv
Samba - nastavení práv
Po rozkliknutí sítě v průzkumníku windows to vypadá takto:
Sdílené složky
Sdílené složky
FTP stačí povolit a máte FTP server. Lze k němu přistupovat i z internetu. Nicméně toto spojení není zabezpečené. Potom stačí mít klienta FTP (např. FileZilla). A samozřejmě lze nastavit přístupová práva.
FTP
FTP
Tiskárna - změní vaši obyčejnou tiskárnu na síťovou.
Tisk
Tisk
3G/4G - použije připojenou USB "klíčenku" s datovou sim kartou. V nastavení routeru pak můžete zvolit, zda toto připojení bude primární, záložní, nebo budou využívána obě připojení rovnoměrně. Seznam podporovaných klíčenek najdete na webových stránkách.
Time machine - použijte pro automatizaci záloh u Apple produktů.
Time Machine
Time Machine
Download Master - stahování z internetu. Umí i oblíbené torrenty, stačí doinstalovat aplikaci.

AiCloud - máte-li v oblibě cloudy, můžete si vytvořit svůj vlastní cloud. Přístup je samozřejmě chráněn jménem a heslem.
AiCloud
AiCloud
Přihlášení
Přihlášení
A takhle vypadají soubory přístupné přes prohlížeč v cloudu.
Cloud soubory
Cloud soubory
xx30
nováček
Příspěvky: 14
Registrován: 24 říj 2020 21:07

Re: Router ASUS RT-AX56U - interaktivní recenze

Příspěvek od xx30 »

Stále řeším problém s připojováním přes wifi k tiskárně. Ani po výše uvedeném nastavení se mi nedaří nahodile spojit NTB přes wifi s tiskárnou. Bylo by řešení, kdybych odpojil tiskárnu z USB stolního počítače kde přes kabel tiskne bez problémů a tento USB kabel zapojil do USB na Routeru a nastavil tiskárnu jako síťovou? Pak bych ji mohl používat jako síťovou tiskárnu na stolním PC tak bych ji našel jako síťovou tiskárnu na NTB. Vyřešilo by to problém s wifi připojováním u NTB?
Je takové nastavení na routeru složité?
Omlouvám se jsem laik a proto se asi hloupě ptám.
Uziv00

Re: Router ASUS RT-AX56U - interaktivní recenze

Příspěvek od Uziv00 »

Je to interaktivní recenze, takže je možné ptát se na cokoli :-)
To prostě plyne z WiFi připojení - to je samo o sobě nestabilní. Předpokládám, že vypnout a zapnout tiskárnu pomáhá :-)
Bohužel nepíšeš přesný typ té tiskárny, takže to nemohu ověřit osobně, nicméně v routeru stačí kliknout na odkazy. Nejprve zkus Asus EZ printer, zkontroluj si, zda pro router existují ovladače (podpora) k této tiskárně a postupuj dle průvodce. Pokud podpora není, zkus jít cestou LPR serveru.
Složité to není, postup je pro laiky, krok za krokem i s obrázky.
A ano, jsem přesvědčen, že problém s WiFi by to vyřešilo.
Odpovědět
  • Podobná témata
    Odpovědi
    Zobrazení
    Poslední příspěvek
  • Recenze Asus ProArt LC360
    od KingGustavo » » v Rady s výběrem hw a sestavením PC
    1 Odpovědi
    6240 Zobrazení
    Poslední příspěvek od petr22
  • Uživ. recenze ASUS RT-BE88U - Wi-Fi 7
    od winycz » » v Rady s výběrem hw a sestavením PC
    3 Odpovědi
    7391 Zobrazení
    Poslední příspěvek od mmmartin
  • Padání ovladačů od AMD a coil whine - recenze u alza
    od walderan » » v Problémy s hardwarem
    2 Odpovědi
    5793 Zobrazení
    Poslední příspěvek od petr22
  • Venkovní router
    od liborek » » v Rady s výběrem hw a sestavením PC
    2 Odpovědi
    4489 Zobrazení
    Poslední příspěvek od liborek
  • Wifi Router do bytu
    od desperado007 » » v Sítě - hardware
    21 Odpovědi
    14461 Zobrazení
    Poslední příspěvek od petr22

Zpět na „Sítě - hardware“