100% vyuziti CPU
Moderátoři: Pic, Mods_junior, Mods_senior, HW spec team
100% vyuziti CPU
Zdravim, mam takovy problem a nevim kde uz hledat reseni, jeste nedavno mi to nedelalo, ale primarne pouzivam 2 monitory, na 1 hraju, na 2 si neco poustim, nedavno mi ten sekundarni monitor zacal u filmu/serialu sekat, ale zvuk jede v pohode, pak jak najedu na dany serial/film tak se filmova stopa dorovna a zas je to v pohode, v prubehu kdyz hraju a podivem se na spravce uloh vyuziti, tak tam je 100% vyuziti procesoru ale hned to klesne na klasickych 40%, teploty mam v poradku (https://ctrlv.cz/shots/2022/10/23/LhOQ.png)
Dekuji za jakoukoliv radu,
jinak zde slozeny PC/parametry - https://www.czc.cz/intel-core-i5-10400/286921/produkt , https://www.czc.cz/arctic-freezer-34/253607/produkt , https://www.czc.cz/asrock-b460m-pro4-in ... 89/produkt , https://www.czc.cz/hyperx-fury-black-16 ... 78/produkt , https://www.czc.cz/kingston-a2000-m-2-5 ... 76/produkt (jiz dalsi 1TB) , https://www.czc.cz/arctic-fan-f12-silent/178999/produkt , https://www.czc.cz/seasonic-s12iii-550- ... 64/produkt
Dekuji za jakoukoliv radu,
jinak zde slozeny PC/parametry - https://www.czc.cz/intel-core-i5-10400/286921/produkt , https://www.czc.cz/arctic-freezer-34/253607/produkt , https://www.czc.cz/asrock-b460m-pro4-in ... 89/produkt , https://www.czc.cz/hyperx-fury-black-16 ... 78/produkt , https://www.czc.cz/kingston-a2000-m-2-5 ... 76/produkt (jiz dalsi 1TB) , https://www.czc.cz/arctic-fan-f12-silent/178999/produkt , https://www.czc.cz/seasonic-s12iii-550- ... 64/produkt
- Strakery
- Level 3

- Příspěvky: 449
- Registrován: 06 led 2022 13:38
- Bydliště: Žiji ve městě vína a okurek. :)
Re: 100% vyuziti CPU
Já tam vidím využití CPU max 8%. Ukaž nám teploty při hře, tak jak to používáš. Hlavně u GPU.
Pokud to začalo s ničeho nic, tak se podívej do událostí kde to ukazuje chybu.
Pokud to začalo s ničeho nic, tak se podívej do událostí kde to ukazuje chybu.
AMD Ryzen 7 5800X3D MSI RX 6750 XT GAMING X TRIO12G + ASUS TUF 3060 Ti MSI MAG B550 TOMAHAWK Noctua NH-D15S chromax G.SKILL 16GB KIT DDR4 3200MHz 2x SSD_ Fractal Design ION+ 2 Platinum860W CZC.Gaming Lantern
MSI Gaming Optix MAG301RF (WFHD) + ASUS TUF Gaming VG289Q (4K) + OLED LG.
beyerdynamic DT 770 PRO 250 Ohm + Koss PORTA PRO + QCY T13
MSI Gaming Optix MAG301RF (WFHD) + ASUS TUF Gaming VG289Q (4K) + OLED LG.
beyerdynamic DT 770 PRO 250 Ohm + Koss PORTA PRO + QCY T13
Re: 100% vyuziti CPU
https://ctrlv.cz/LYMM - zde je to u hrani
- Strakery
- Level 3

- Příspěvky: 449
- Registrován: 06 led 2022 13:38
- Bydliště: Žiji ve městě vína a okurek. :)
Re: 100% vyuziti CPU
Můžeš ještě poslat jaký máš využití ram ?
AMD Ryzen 7 5800X3D MSI RX 6750 XT GAMING X TRIO12G + ASUS TUF 3060 Ti MSI MAG B550 TOMAHAWK Noctua NH-D15S chromax G.SKILL 16GB KIT DDR4 3200MHz 2x SSD_ Fractal Design ION+ 2 Platinum860W CZC.Gaming Lantern
MSI Gaming Optix MAG301RF (WFHD) + ASUS TUF Gaming VG289Q (4K) + OLED LG.
beyerdynamic DT 770 PRO 250 Ohm + Koss PORTA PRO + QCY T13
MSI Gaming Optix MAG301RF (WFHD) + ASUS TUF Gaming VG289Q (4K) + OLED LG.
beyerdynamic DT 770 PRO 250 Ohm + Koss PORTA PRO + QCY T13
- Strakery
- Level 3

- Příspěvky: 449
- Registrován: 06 led 2022 13:38
- Bydliště: Žiji ve městě vína a okurek. :)
Re: 100% vyuziti CPU
Počítám, že to je u hry. Oba 2 monitory mají stejný rozlišení i Hz ?
Máš ve windows zapnutý hardwarovou akceleraci GPU ?
To, že CPU vyletí na 100% ve správce úloh a pak klesne, muže dělat virus. U starších CPU jsou vyšší hodnoty normální. Co je divný, že ta GPU jede na 100%
Máš ve windows zapnutý hardwarovou akceleraci GPU ?
To, že CPU vyletí na 100% ve správce úloh a pak klesne, muže dělat virus. U starších CPU jsou vyšší hodnoty normální. Co je divný, že ta GPU jede na 100%
AMD Ryzen 7 5800X3D MSI RX 6750 XT GAMING X TRIO12G + ASUS TUF 3060 Ti MSI MAG B550 TOMAHAWK Noctua NH-D15S chromax G.SKILL 16GB KIT DDR4 3200MHz 2x SSD_ Fractal Design ION+ 2 Platinum860W CZC.Gaming Lantern
MSI Gaming Optix MAG301RF (WFHD) + ASUS TUF Gaming VG289Q (4K) + OLED LG.
beyerdynamic DT 770 PRO 250 Ohm + Koss PORTA PRO + QCY T13
MSI Gaming Optix MAG301RF (WFHD) + ASUS TUF Gaming VG289Q (4K) + OLED LG.
beyerdynamic DT 770 PRO 250 Ohm + Koss PORTA PRO + QCY T13
Re: 100% vyuziti CPU
Kde to najdu tu akceleraci GPU? V nastaveni NVIDII tam nic takoveho nemam
Jinak ano, je to u hry a jeden monitor ma 144hz, sekundarni ma 60hz a taky jine rozliseni, hlavni monitor ma : 1920 × 1080 a sekundarni : 1360x768
Jinak ano, je to u hry a jeden monitor ma 144hz, sekundarni ma 60hz a taky jine rozliseni, hlavni monitor ma : 1920 × 1080 a sekundarni : 1360x768
- Strakery
- Level 3

- Příspěvky: 449
- Registrován: 06 led 2022 13:38
- Bydliště: Žiji ve městě vína a okurek. :)
Re: 100% vyuziti CPU
Je to ve windows, nastavení obrazovky a pak dole nastavení grafiky. HW akcelerace, muže dělat problém, pokud už při hře GPU jede na 100%.
AMD Ryzen 7 5800X3D MSI RX 6750 XT GAMING X TRIO12G + ASUS TUF 3060 Ti MSI MAG B550 TOMAHAWK Noctua NH-D15S chromax G.SKILL 16GB KIT DDR4 3200MHz 2x SSD_ Fractal Design ION+ 2 Platinum860W CZC.Gaming Lantern
MSI Gaming Optix MAG301RF (WFHD) + ASUS TUF Gaming VG289Q (4K) + OLED LG.
beyerdynamic DT 770 PRO 250 Ohm + Koss PORTA PRO + QCY T13
MSI Gaming Optix MAG301RF (WFHD) + ASUS TUF Gaming VG289Q (4K) + OLED LG.
beyerdynamic DT 770 PRO 250 Ohm + Koss PORTA PRO + QCY T13
Re: 100% vyuziti CPU
https://ctrlv.cz/TChL nic takoveho tu nemam
Re: 100% vyuziti CPU
Zde:
Dodatečně přidáno po 12 minutách 6 vteřinách:
Pomůže ti s počátečním nastavením některých her: https://www.nvidia.com/cs-cz/geforce/ge ... xperience/
Vpravo nahoře: Více ... Optimalizovat všechny hry a aplikace.
Dodatečně přidáno po 23 minutách 8 vteřinách:
Dej sem toto: Dodatečně přidáno po 1 hodině 51 minutách 17 vteřinách:
Podívej se ještě na DirectX Video Akceleraci (DXVA), zde odkaz na DXVA Checker: https://bluesky-soft.com/en/DXVAChecker.html
A zde obrázek pro porovnání:
Pomůže ti s počátečním nastavením některých her: https://www.nvidia.com/cs-cz/geforce/ge ... xperience/
Vpravo nahoře: Více ... Optimalizovat všechny hry a aplikace.
Dodatečně přidáno po 23 minutách 8 vteřinách:
Dej sem toto: Dodatečně přidáno po 1 hodině 51 minutách 17 vteřinách:
Podívej se ještě na DirectX Video Akceleraci (DXVA), zde odkaz na DXVA Checker: https://bluesky-soft.com/en/DXVAChecker.html
A zde obrázek pro porovnání:
Unreal Tournament je nejlepší hra. https://www.youtube.com/watch?v=XRF06DpQE0c
https://www.epicgames.com/unrealtournam ... rue#splash
https://www.epicgames.com/unrealtournam ... rue#splash
Re: 100% vyuziti CPU
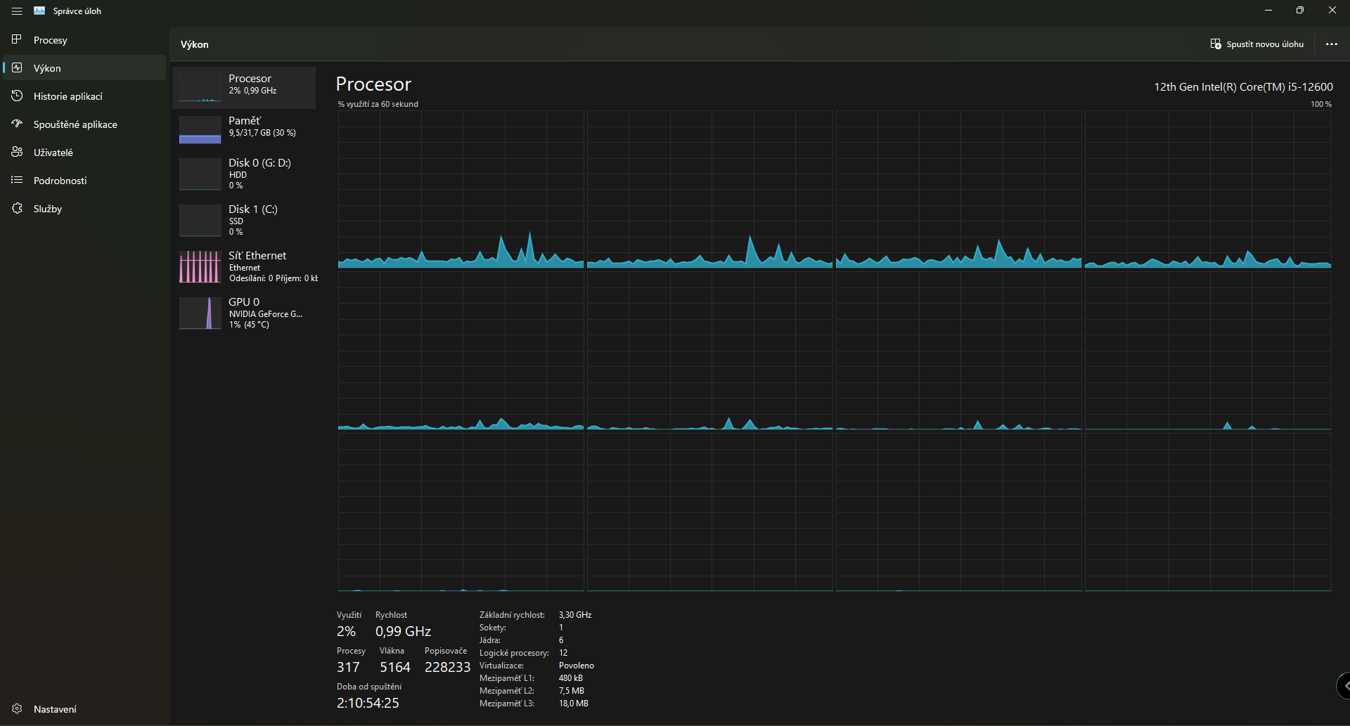
Tak hardwarovou akceleraci GPU mam zaplou, dxva checker sedi a zde fotky RAM a CPU ve spravce uloh - https://ctrlv.cz/Bisu , https://ctrlv.cz/pZot
Geforce experience pouzivam uz dlouho
Geforce experience pouzivam uz dlouho
Re: 100% vyuziti CPU
Tak obsazenost RAM vypadá OK. A zatížení CPU a GPU ... hmm ... záleží co hraješ ...
Chce to lepší popis od tebe.
Chce to lepší popis od tebe.
Unreal Tournament je nejlepší hra. https://www.youtube.com/watch?v=XRF06DpQE0c
https://www.epicgames.com/unrealtournam ... rue#splash
https://www.epicgames.com/unrealtournam ... rue#splash


